FlashRev New Weekly Update [7th April 2025 - 12th April 2025]
[FlashRev PC]-AIFlow
-
In AIFlow, users can directly upload CSV files to auto-generate and send Emails.




-
In AIFlow, "Automatically generate post titles based on content for email generation, avoiding abnormal occurrence of customer names in emails"

-
"AIFlow, customer-provided URL optimization via Google Search to highlight pain points, analyze needs and value"

-
In AIFlow, the task of checking and optimizing the content of emails generated by users using LLM is performed.

-
AIFlow, AIFlows Display Email Signature.

-
Under AIFlow, AIFlow only verifies Business Email and uses Business to send emails.

[FlashRev PC]-Enrichment
-
Under the Enrichment tab, users can obtain detailed Google News through keywords, language, and time range.


-
Under the Enrichment tab, users can automatically crawl page content from existing single URL columns and use the obtained content to optimize subsequent email content.


-
Under the Enrichment tab, users can obtain detailed geographical location information from Google Maps through store or company names/geographical location names.


-
Under the Enrichment tab, users can match the Person ID from FlashRev and use the Person ID to filter and view on the People Search page.


-
In the Enrichment tab, users can use the Custom API Request to obtain external data on the sales lead details page of AIFlow/CSV/List Management.


-
Under the Enrichment tab, users can now customize prompts to utilize the key features of Google Gemini LLM, allowing the use of the vast network's search abilities for real-time intelligence acquisition.


[FlashRev PC]-List Management
-
In the List tab, users can view real-time statistical sales leads quantity on the List Management page.

-
"List", the user can add from people contact data to list, and use existing multiple enrichment abilities for intelligence expansion, this intelligence can be used for subsequent mailing/calling/texting and other outreach activities.


-
In the List tab, users can now add from company contact data to the list, and also utilize multiple existing enrichment capabilities to expand intelligence. This intelligence can then be used in subsequent emailing, calling, texting and many other outreach activities.


-
In the Search tab, users can now filter queries based on the latest private-domain people list clues on the People Search page using the List Filter feature.

-
In the List, users can customize the selection of required fields when using FlashRev sales leads.



-
Voice Agent, Official FlashAI Voice Support for Polish

FlashRev - Outreach
1. Enhanced Phone number management
In this update, we have significantly improved our phone number management capabilities by introducing Phone Number Groups. This enhancement streamlines the process of purchasing new numbers, managing phone number configurations, assigning numbers for agents and selecting caller IDs in both parallel dialer and team dialer.
Key updates:
-
New Concept: Phone Number Group
A phone number group is a collection of one or more phone numbers. By creating a group, users can manage configurations collectively, including international call capabilities, call recording settings, user assignments , business hours and so on.
This feature dramatically reduces repetitive configuration tasks. For sales teams with multiple SDRs, creating exclusive number groups for each SDR allows for unified management, significantly cutting down the time spent on individual number settings.


-
New UI for phone numbers
In addition to the existing phone number list, we've added a phone number group list where users can view: connection rates , number of included numbers, user assignments and so on.
Users can filter out spare number groups using the “unassigned” option, making it easier to identify spare number groups & numbers.



-
2 ways to create new phone number groups
-
Purchasing New Numbers: Users can create a new group by purchasing numbers directly from the interface. Users now can select specific U.S. states and area codes, allowing them to acquire hundreds of numbers across different regions within seconds.




-
Selecting Existing Numbers: Users can also choose existing numbers that have not yet been assigned to any group.


-
After the initial setup of a phone number group, users can add new numbers to existing groups at any time, ensuring flexibility in number management.
-
Caller ID Selection
With phone number groups, both in the parallel dialer and team dialer, users can select a number group as the caller ID for calls. This eliminates the need for project creators to individually select caller IDs, allowing them to choose from pre-categorized groups instead.


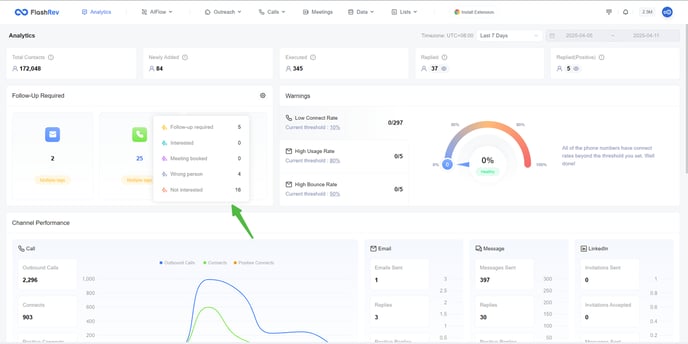
2. Enhanced Customization for "Follow-Up Required" Module
In this update, we have improved the "Follow-Up Required" module on the analytics page, offering users greater flexibility in defining what constitutes a follow-up response.
Key Enhancements:
Users can now customize the composition of "Follow-Up Required" data for different outreach channels (call/email/message ) based on their specific needs and understanding of the intent labels on replies.
Each user can choose one or more labels to define what they consider important for customer follow-up. For example, users can select labels such as "Follow-up Required","Meeting Booked","Interested" and "Won". By allowing users to define their own follow-up criteria, the module becomes more relevant to individual workflows and priorities.This customization allows users to tailor analytics to better reflect their priorities and the context of their interactions.


